[新製品・サービス]
セールスフォース、AIエージェントと連携するクラウドBI「Tableau Next」をリリース
2025年5月26日(月)日川 佳三(IT Leaders編集部)
セールスフォース・ジャパンは2025年5月26日、クラウドBIツール「Tableau Next」を発表した。同年6月15日から開始する。Salesforce上で利用可能な自律型AIエージェント群「Agentforce」およびSalesforceのデータ基盤「Data Cloud」と連携することで、各種データの可視化からアクションの実行までをエンドツーエンドでカバーする。
セールスフォース・ジャパンの「Tableau Next」は、クラウドBI(ビジネスインテリジェンス)ツールの新製品である。既存製品「Tableau Cloud」のTableau+ライセンスエディションを契約することで、Tableau CloudとTableau Nextの両方を利用できる(関連記事:BIツール「Tableau Cloud」の生成AI機能が日本語対応へ、ダッシュボードを自然言語で生成)。

拡大画像表示
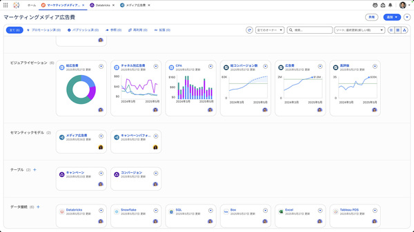
既存のTableau製品にはない、Tableau Nextのみで利用できる機能として、AIエージェントを用いて、各種データの可視化からアクションまでをエンドツーエンドで実行できる(画面1)。Salesforce上で利用可能な自律型AIエージェント群「Agentforce」、Salesforceのデータ基盤で外部データをゼロコピーで取り込める「Data Cloud」と連携する(関連記事:セールスフォース、AIエージェント新版「Agentforce 2.0」で外部API連携や文書検索を強化)。
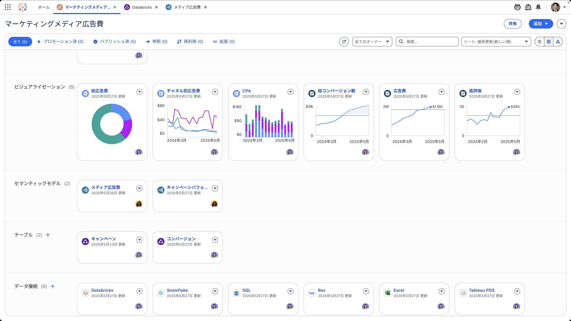
ワークスペース画面では、接続先データ、テーブル、データ間の関係や意味を理解しやすくしたメタデータ、KPIダッシュボードといった分析のためのアセットを管理する(画面2)。AIを活用し、構造化データからデータ間のリレーションなどを定義したセマンティックモデルを整備が可能。ソーシャルメディアなどの非構造化データから感情データを抽出して集計する関数などもAIで生成できる。

拡大画像表示
データを可視化・分析するダッシュボードは、利用したいセマンティックモデルに接続し、ダッシュボードテンプレートを選んで作成する。Agentforceの対話型チャットウインドウでは、配置すべきKPIをAIが提案する。チャットツールのSlaskと統合しており、アプリケーションを切り替えることなくSlackの画面内で、TableauのKPIダッシュボードを参照したり、他人と共有したりできる。
社内で蓄積したダッシュボードやKPIテンプレートなどの分析資産を一元化して共有するための社内マーケットプレイス機能も備える。ユーザーの利用傾向をAIが学習し、関連性の高い共有コンテンツをレコメンドすることで、社内に点在するナレッジの“埋もれ”を防ぐ。
Tableau / Salesforce / AIエージェント / BI / アナリティクス / マーケティング / ダッシュボード / 生成AI / Slack / Agentforce