サイバーリーズンは2025年11月17日、EDR(エンドポイント検知・対処)ソフトウェア「Cybereason Endpoint Detection and Response(EDR)」に脆弱性管理機能「Cybereason Vulnerability Management」を追加した。既存の検知エージェントがアプリケーション名とバージョンなどのメタデータを収集して脆弱性情報(CVE)と照合し、パッチ適用のための推奨事項を提供する。
サイバーリーズンの「Cybereason Endpoint Detection and Response(EDR)」は、EDR(エンドポイント検知・対処)ソフトウェアである。感染したマルウェアによる行動をエンドポイントで検知・対処することで、被害の拡大を防ぐ。個々のエンドポイントにインストールする検知ソフトウェアエージェントと、センサーが収集したログを解析するクラウドサービスで構成する(関連記事:CTC、侵入済みのマルウェアに対策するEDRソフト「Cybereason EDR」を販売)。
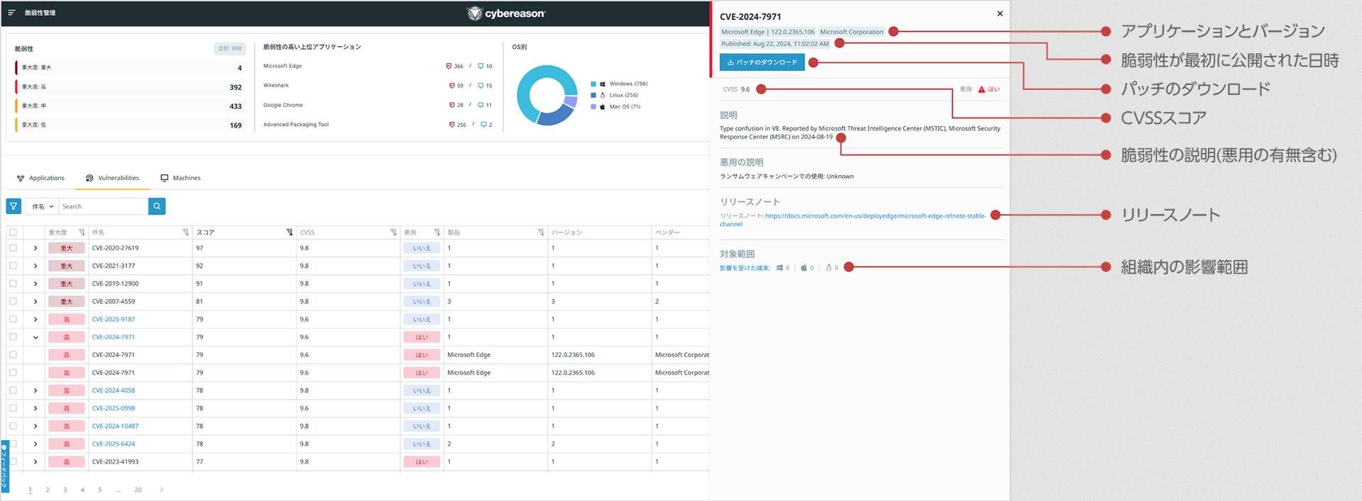
画面1:脆弱性管理機能「Cybereason Vulnerability Management」のコンソール画面(出典:サイバーリーズン)拡大画像表示
今回、脆弱性管理機能「Cybereason Vulnerability Management」(画面1)を追加した。脆弱性管理のための独立したソフトウェアを別途インストールすることなく、Cybereason EDRのエージェントと管理コンソールをそのまま利用して脆弱性を管理できる。マルウェア感染後の対処に焦点を置いたEDRに攻撃を未然に防ぐ脆弱性管理機能を追加することで、プロアクティブ/リアクティブ両方のセキュリティ対策をカバーする。
既存のエージェントが、アプリケーション名とバージョンなどのメタデータを収集し、脆弱性情報(CVE)と照合する。これを基に、どのソフトウェアを、どのバージョンにアップデートすべきかのガイダンスを、優先順位を付けて提示する。優先順位の判断においては、CVSSのスコア以外に、実際に脆弱性が悪用されるリスクを考慮して独自にスコアを付ける(図1)。
現時点では、パッチ適用のガイダンスを管理コンソールに提示するのみだが、2026年度中にパッチの配信機能を提供する予定である。
図1:技術的な危険度を表すCVSSスコアを基に、実際のリスクも考慮して独自の優先順位を付ける(出典:サイバーリーズン)拡大画像表示

































